Introducing InstaOptions - An Advanced Options Trading Platform
Hey Option traders, ready to hear some exciting news? Get ready to unlock the full potential of your trading strategy with InstaOptions!
InstaOptions is a third-party platform that will be accessible to customers with active trading accounts on InvestRight. It is designed to elevate traders' success by providing essential tools and insights. With real-time data, advanced analytics, and powerful visualization capabilities, traders can thoroughly evaluate market conditions and refine their trading strategies.
This integration allows traders to analyze options and place orders seamlessly. All orders placed through InstaOptions will be visible on InvestRight platform, enabling traders to monitor and manage their positions across all interfaces effortlessly.
Here’s how InstaOptions platform is a game changer for Option Traders:
- Option Pricing Analysis: Gain deep insights into option pricing to identify lucrative trading opportunities.
- Market Sentiment: Understand market trends and sentiment to make informed decisions.
- Open Interest Trends: Monitor open interest to gauge market activity and potential price movements.
- Risk Management: Utilize advanced tools to manage risks effectively.
Now, let's take a sneak peek at what's in store for you:
Combined Premium Chart
Evaluate potential risk-reward profiles for combined options positions with graphical representation.

Disclaimer: Stocks/instruments mentioned in the image are for illustration purpose only. This is not a recommendation top buy/sell.
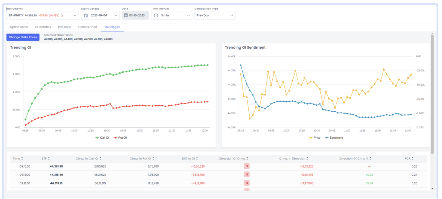
Trending OI
Visualize open interest data to predict market direction and execute trend-based strategies.

Disclaimer: Stocks/instruments mentioned in the image are for illustration purpose only. This is not a recommendation top buy/sell.
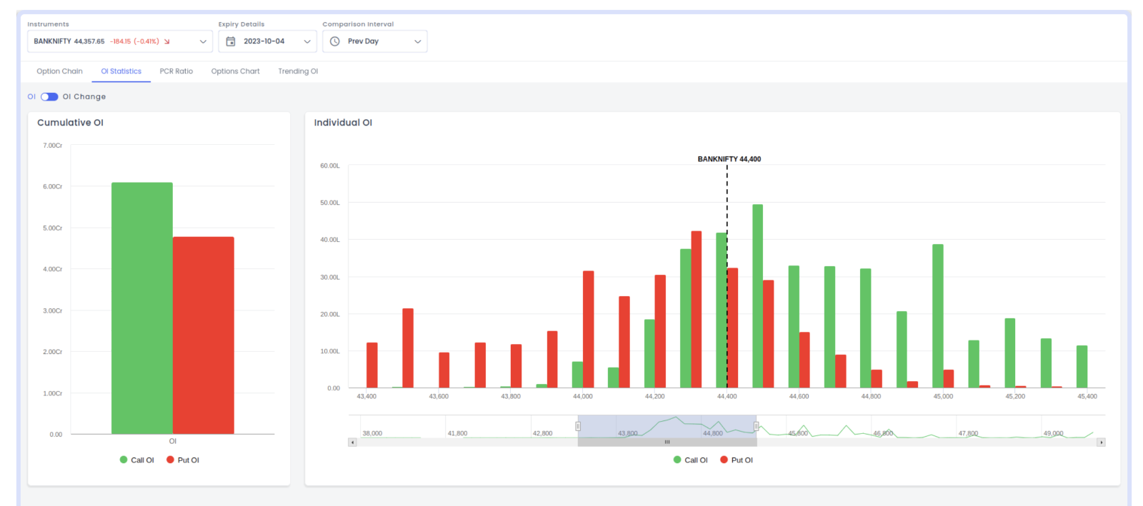
Advanced Analytical Tools
Access tools like OI Statistics, PCR Ratio, Option Chart, Payoff Chart, and Multi Strike OI for market insights.

Disclaimer: Stocks/instruments mentioned in the image are for illustration purpose only. This is not a recommendation top buy/sell.
Basket Order Facility
Manage multiple options positions as a single order for easy execution of complex strategies.

Disclaimer: Stocks/instruments mentioned in the image are for illustration purpose only. This is not a recommendation top buy/sell.
Readymade and Customize Strategies
Choose from pre-made strategies or create and analyze your own before placing orders.

Disclaimer: Stocks/instruments mentioned in the image are for illustration purpose only. This is not a recommendation top buy/sell.
Options Chain Analysis
Explore open interest data across various strike prices and expiration dates to identify support and resistance levels.

Disclaimer: Stocks/instruments mentioned in the image are for illustration purpose only. This is not a recommendation top buy/sell.
Follow these steps to login to InstaOptions and effortlessly transition to the advance trading platform :
Go to https://www.hdfcsec.com/
1. Go to > Products > Derivatives > select InstaOptions

Disclaimer: Stocks/instruments mentioned in the image are for illustration purpose only. This is not a recommendation top buy/sell.
2. Enter your HDFC InvestRight login credentials


Disclaimer: Stocks/instruments mentioned in the image are for illustration purpose only. This is not a recommendation top buy/sell.
InstaOptions equips traders with the knowledge and tools necessary to make informed, strategic decisions, thereby increasing their chances of success in the complex options market. This integration empowers our users with a comprehensive trading experience, combining the robust capabilities of InstaOptions with the reliability of our trading platforms.
So, What are you waiting for? Elevate your trading journey with InstaOptions and InvestRight, where cutting edge technology and dependable platform converge to unlock your full potential.
Happy Trading!
Related Posts
Don't miss another Article
Subscribe to our blog for free and get regular updates right into your inbox.
Categories
newsletter
HSL Mobile App